WW 型水冷式冷凍式乾燥機

惡劣環境下使用的最好選擇
新系列 (WW) 水冷式冷凍乾燥機附加前置水冷式冷卻器,將是您最好的選擇, 在許多使用例子中我們發現前置水冷式冷卻器有效的降低空氣中的顯熱,促使冷陳乾燥機也不盡然能夠有效的達成冷凍乾燥的效果, 探究其原因皆因空氣高溫下會使得冷凍系統超載,且如果於現場使用風量不穩定,更易造成冷凍系統運作不穩定,如裝置有前置冷卻器則更能節省耗電量如購買新設備及其保養維修費用。

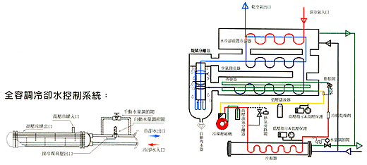
新一代的水冷式冷凍乾燥機以半自動配全自動的容調式冷卻水控制系統,可將冷卻水量控制到最好的需要狀況,降低冷媒壓縮機的能量損耗。
- 大口徑全負載的特別設計殼管式冷凝器 : 可將冷凝器的壽命延長 30% 降低水垢的堆積現象。
- 特殊設計大型旋風分離器 : 可完全的將空氣和水份分離,除水效率高達 98% 的程度。
- 全容調的冷凍系統 : 節省能源及高 EER 的設計,全部採用歐美或日本製造的冷凍控制元件及 美國杜邦 (DUPONT) 公司生產的冷媒,可將冷凍系統的壽命較一般的設計提高 60% 以上。
- 冷凝水的油水分離設計 : 加裝一組特別設計的油水分離器,可降低壓縮空氣中的油份阻塞自動洩水器的機會。 根據計算數據,可有效的提高自動洩水器壽命達 125% 以上,完全降低您保養及維修的困擾。
冷凍式及吸附式乾燥機選用基準